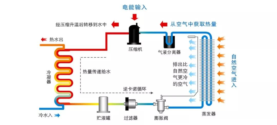
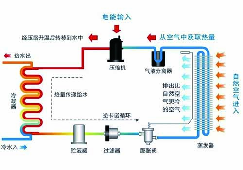
随着低碳环保的的观念越来越强,生活使用的设备几乎都会考虑节能环保电器。国家的“煤改电”政策措施,大力推动了燃煤锅炉改造的力度,从而为空气能热泵打开北方的市场,空气能热泵以清洁、环保、节能优良的性能快速受到一大波粉丝。空气源热泵热水机工作原理为:空气源热泵主机环保冷媒吸收空气中的热量,经过压缩机压缩变成高压高温气体,然后这些高温高压气体在冷凝器中进行和水的热交换,最终完成了水的加热(进入下一个循环)。
在热水工程上,空气源热泵热水机的表现为:
1、节能
空气源热泵热水机每利用1份电需要吸收3份空气中的热能,最终实现4份热能的转化,节能效率高达400%。和电锅炉相比,节能效率约是电锅炉的4倍!加上空气源热泵热水机能效比高,运行费用低,可是说空气源热泵热水机节能优势非常突出了。
2、环保
燃气热水器通过燃烧可燃气体加热热水,同时排放大量的二氧化碳,二氧化硫等有害废气。空气源热泵热水器只是将周围空气中的热量转移到水中,完全做到零排放,对环境几乎不产生影响,真正的环保热水器。
3、安全
空气源热泵热水机工作时水电分离,水箱内部没有电子元器件,安全性高,没有漏电、触电的危险,从而确保使用者的安全。
4、性能稳定
不受环境影响,产品一年四季全天候运行,不受夜晚、阴天、下雨及下雪等恶劣天气的影响,可以实现全年365天,全天24小时制热水。
5、水量充沛
乐鱼空气能采用领先的热泵技术及精选零部件,可实现空气源热泵热水机大水量供应!以乐鱼25P常温热水机为例,1小时可以制取2045L热水,为系统源源不断提供热水。
6、无需人工值守
乐鱼空气源热水机内置先进的物联网技术,还可以让用户在手机上操作,实时掌控机组运行情况,无需专人值守,为企业增效降本。
7、维护简单
空气源热水机不仅耐用,而且使用时间长,不会像别的热水机组等经常出现故障。因为是模块化设计,故障排查起来也相对较简单。
8、安装简单
乐鱼空气源热泵热水机都是模块化设计,机组可以自由组合。无需改造电网及其他设施,只要有放机组的地方,就可以使用。而且安装起来也很方便快捷,只要配置合理,大小工程都可以实现。
乐鱼空气能在空气源热泵工程上经验丰富,不仅拥有高品质产品,更有强大的技术团队及完善售后服务体系,可以高效率完成您的工程。选择乐鱼就等于选择了放心,如有需求,欢迎致电咨询:400-8585-199,我们将竭诚为您服务!

在热水工程上,空气源热泵热水机的表现为:
1、节能
空气源热泵热水机每利用1份电需要吸收3份空气中的热能,最终实现4份热能的转化,节能效率高达400%。和电锅炉相比,节能效率约是电锅炉的4倍!加上空气源热泵热水机能效比高,运行费用低,可是说空气源热泵热水机节能优势非常突出了。
2、环保
燃气热水器通过燃烧可燃气体加热热水,同时排放大量的二氧化碳,二氧化硫等有害废气。空气源热泵热水器只是将周围空气中的热量转移到水中,完全做到零排放,对环境几乎不产生影响,真正的环保热水器。
3、安全
空气源热泵热水机工作时水电分离,水箱内部没有电子元器件,安全性高,没有漏电、触电的危险,从而确保使用者的安全。
4、性能稳定
不受环境影响,产品一年四季全天候运行,不受夜晚、阴天、下雨及下雪等恶劣天气的影响,可以实现全年365天,全天24小时制热水。
5、水量充沛
乐鱼空气能采用领先的热泵技术及精选零部件,可实现空气源热泵热水机大水量供应!以乐鱼25P常温热水机为例,1小时可以制取2045L热水,为系统源源不断提供热水。
6、无需人工值守
乐鱼空气源热水机内置先进的物联网技术,还可以让用户在手机上操作,实时掌控机组运行情况,无需专人值守,为企业增效降本。
7、维护简单
空气源热水机不仅耐用,而且使用时间长,不会像别的热水机组等经常出现故障。因为是模块化设计,故障排查起来也相对较简单。
8、安装简单
乐鱼空气源热泵热水机都是模块化设计,机组可以自由组合。无需改造电网及其他设施,只要有放机组的地方,就可以使用。而且安装起来也很方便快捷,只要配置合理,大小工程都可以实现。
乐鱼空气能在空气源热泵工程上经验丰富,不仅拥有高品质产品,更有强大的技术团队及完善售后服务体系,可以高效率完成您的工程。选择乐鱼就等于选择了放心,如有需求,欢迎致电咨询:400-8585-199,我们将竭诚为您服务!





