现在的工厂为了留住更多优秀的员工,纷纷改善住宿条件。为员工提供舒适的住宿环境,有效的缓解员工上班的疲劳,其中全年24小时不间断热水是必不可少的,夏天还要有空调,最好冬天也能提供暖气。有这种神器吗?

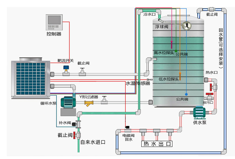
要实现员工宿舍的全年24小时不间断热水,夏天空调,冬季采暖,单凭一个空调目前是不可能的实现的了的;空气能热泵冷暖机组节能、环保、安全、高效、稳定采暖设备,可以为员工宿舍提供理想的宿舍改造条件。
例如员工宿舍总面积4000平方米,空气能冷暖机组不仅提供热水服务,还提供冷暖一体的设计方案,员工夏天可享受中央冷气,冬天可享受节能地暖,一年四季可享受舒适热水。空气能机冷暖组采用双循环系统,节能高效;采用明装风机盘管,风量大,噪音低,制冷效果好。该项目为员工提供一个良好舒适的休息环境,节能、高效、安全、稳定等的运行效果得到员工与工程相关负责人的一致赞赏!

近年来随着国家对节能环保产品的重视和推广,乐鱼空气能凭借着先进的空气能热泵技术,优质的服务水平,节能环保的产品搭载高品质的硬件配置,不断优化的解决方案频频获得市场青睐。
空气能冷暖机组已成功运用到越来越多的学校、酒店、医院等场所。由南到北,在各行各业广泛使用,数千成功案例作为空气能实力的实事“铁证”。作为空气能热水工程行业领军品牌,空气能热水工程公司将继续大力推动空气能产品的普及,惠及更多人群,同时为大气污染治理、建立节能环保的低碳社会贡献力量。
原创文章:http://www. 转载请注明出处




